CamperOnLine
  • Camper
    • Camper usati
    • Camper nuovi
    • Produttori
    • Listino
    • Cataloghi
    • Concessionari e rete vendita
    • Noleggio
    • Van
    • Caravan
    • Fiere
    • Rimessaggi
    • Le prove di CamperOnLine
    • Provati da voi
    • Primo acquisto
    • Area professionisti
  • Accessori
    • Accessori e Prodotti
    • Camping Sport Magenta accessori
    • Produttori
    • Antenne TV
    • Ammortizzatori
    • GPS
    • Pneumatici
    • Rimorchi
    • Provati da Voi
    • Fai da te
  • Viaggi
    • Diari di viaggi in camper
    • Eventi
    • Foto
    • Check list
    • Traghetti
    • Trasporti
  • Sosta
    • Cerca Strutture
    • Sosta
    • Aree sosta camper
    • Campeggi
    • Agriturismi con sosta camper
    • App Camperonline App
    • 10 Consigli utili per la sosta
    • Area strutture
  • Forum
    • Tutti i Forum
    • Sosta
    • Gruppi
    • Compagni
    • Italia
    • Estero
    • Marchi
    • Meccanica
    • Cellula
    • Accessori
    • Eventi
    • Leggi
    • Comportamenti
    • Disabili
    • In camper per
    • Altro Camper
    • Altro
    • Extra
    • FAQ
    • Regolamento
    • Attivi
    • Preferiti
    • Cerca
  • Community
    • COL
    • CamperOnFest
    • Convenzioni Convenzioni
    • Amici
    • Furti
    • Informativa Privacy
    • Lavoro
  • COL
    • News
    • Newsletter
    • Pubblicità
    • Contatto
    • Ora
    • RSS RSS
    • Video
    • Facebook
    • Instagram
  • Magazine
  • Italiano
    • Bienvenue
    • Welcome
    • Willkommen
  • Accedi
CamperOnLine
Camping Sport Magenta
  1. Forum
  2. Tecnica
  3. Accessori
Galleria

Help power service basic

Rispondi
Cerca
Berger Camping
SostaGruppiCompagniItaliaEsteroMarchiMeccanicaCellulaAccessoriEventiLeggiComportamentiDisabiliIn camper perAltro CamperAltroExtra
1 20 13
12
giuseppesan
giuseppesan
29/06/2013 147
Rispondi Abuso
Inserito il 28/10/2017 alle: 00:24:06
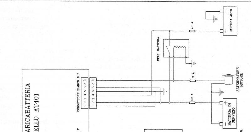
volevo collegare questo accessorio ma dubbi assalgono allego schema del mio impianto un aiuto e gradito
schema_inst_pws_basic.png
schema-elettrico-camper-2.jpg
un aiuto e gradito
Giuseppe
15
renzo07
renzo07
rating

16/11/2010 4080
Rispondi Abuso
Inserito il 28/10/2017 alle: 00:53:19
In risposta al messaggio di giuseppesan del 28/10/2017 alle 00:24:06

volevo collegare questo accessorio ma dubbi assalgono allego schema del mio impianto un aiuto e gradito un aiuto e gradito Giuseppe
A spanne dovrebbe essere cosi:
pws.GIF
𝓡𝓮𝓷𝔃𝓸
12
giuseppesan
giuseppesan
29/06/2013 147
Rispondi Abuso
Inserito il 28/10/2017 alle: 14:30:58
In risposta al messaggio di renzo07 del 28/10/2017 alle 00:53:19

A spanne dovrebbe essere cosi:
grazie
Giuseppe
13
Phaserit
Phaserit
21/10/2012 821
Rispondi Abuso
Inserito il 28/10/2017 alle: 20:38:34
In risposta al messaggio di giuseppesan del 28/10/2017 alle 14:30:58

grazie Giuseppe
Secondo me devi anche togliere il relay parallelatore...
Ciao
Davide
12
giuseppesan
giuseppesan
29/06/2013 147
Rispondi Abuso
Inserito il 29/10/2017 alle: 00:42:59
In risposta al messaggio di Phaserit del 28/10/2017 alle 20:38:34

Secondo me devi anche togliere il relay parallelatore...
quindi consigli di togliere il relè paralellatore?
dovrò passare un nuovo filo perché la linea 4 l'alimentatore carica la batteria motore
Giuseppe
Sala Silvergruva, la miniera d'argento
Sala Silvergruva, la miniera d'argento
Folgaria d’inverno in camper
Folgaria d’inverno in camper
Francia 2025
Francia 2025
Eksjo, la città di legno
Eksjo, la città di legno
Viaggio in Umbria e dintorni
Viaggio in Umbria e dintorni
Previous Next
15
renzo07
renzo07
rating

16/11/2010 4080
Rispondi Abuso
Inserito il 29/10/2017 alle: 10:02:47
Non so se valga la pena togliere il parallelatore. Da quello che so o intuisco (non ho documentazione dettagliata dell'aggeggio), i punti 2 e 5  del PS sono collegati tra loro a motore spento, questo per permettere alla BS di essere collegata alla centralina, mentre in viaggio la BS viene isolata da resto della cellula per poter essere caricata regolarmente dal PS.
Con la BS isolata se non c'e' il parallelatore la cellula non puo' essere alimementata, di solito serve almeno per il frigo e valvola Elasi.
E' vero che potrebbe esserci un contatto tra i punti 1 e 2 che sostituiscono il parallelatore ma non e' dato a sapere, poi se per qualsiasi motivo, spengo il PS, non si potrebbe ripristinare il circuito originale.

Questo secondo il mio parere, non ho nessun PS e nessuna doc, quindi potrei aver detto qualche inesattezza.

Renzo.
 
𝓡𝓮𝓷𝔃𝓸
13
Phaserit
Phaserit
21/10/2012 821
Rispondi Abuso
Inserito il 30/10/2017 alle: 00:26:28
Secondo me si sta facendo confusione, io sto parlando di quello che nello schema è indicato come relay batteria, quello si attiva quando c'è il D+ quindi col motore in moto e se non si toglie si mettono in corto il pin 1 e 2 del power service cosa che va evitata.
Giuseppe il pin 4 del Power Service prende il D+ dall'alternatore non serve a caricare la batteria motore...
Ciao
Davide
9
RobVision
RobVision
22/06/2016 1614
Rispondi Abuso
Inserito il 30/10/2017 alle: 08:37:41
In risposta al messaggio di renzo07 del 29/10/2017 alle 10:02:47

Non so se valga la pena togliere il parallelatore. Da quello che so o intuisco (non ho documentazione dettagliata dell'aggeggio), i punti 2 e 5  del PS sono collegati tra loro a motore spento, questo per permettere alla
BS di essere collegata alla centralina, mentre in viaggio la BS viene isolata da resto della cellula per poter essere caricata regolarmente dal PS. Con la BS isolata se non c'e' il parallelatore la cellula non puo' essere alimementata, di solito serve almeno per il frigo e valvola Elasi. E' vero che potrebbe esserci un contatto tra i punti 1 e 2 che sostituiscono il parallelatore ma non e' dato a sapere, poi se per qualsiasi motivo, spengo il PS, non si potrebbe ripristinare il circuito originale. Questo secondo il mio parere, non ho nessun PS e nessuna doc, quindi potrei aver detto qualche inesattezza. Renzo.  
...
Renzo, nel PS Gold-M c'è un parallelatore a bordo del sistema, io ho dovuto disattivare quello originale per non aver un doppio giro.
- Roberto -
15
renzo07
renzo07
rating

16/11/2010 4080
Rispondi Abuso
Inserito il 30/10/2017 alle: 11:05:39
In risposta al messaggio di RobVision del 30/10/2017 alle 08:37:41

Renzo, nel PS Gold-M c'è un parallelatore a bordo del sistema, io ho dovuto disattivare quello originale per non aver un doppio giro.
Ciao Roberto,
grazie per la precisazione, in effetti avevo premesso che non avevo tutte le info per essere sicuro.
Pero' ho un dubbio, se dovessi metterlo io, avrei qualche problema col rele' parallelatore dato che si trova nella centralina (NE185) e per disattivarlo dovrei interrompere una pista...
Mi sembra un lavoro un po' troppo spinto per i non addetti. Poi il famoso J5 che serve a disattivare il rele' io non l'ho mai visto, né sulla mia centralina né in tante altre foto che si trovano in rete..
Renzo.
 
𝓡𝓮𝓷𝔃𝓸
9
RobVision
RobVision
22/06/2016 1614
Rispondi Abuso
Inserito il 30/10/2017 alle: 14:29:23
In risposta al messaggio di renzo07 del 30/10/2017 alle 11:05:39

Ciao Roberto, grazie per la precisazione, in effetti avevo premesso che non avevo tutte le info per essere sicuro. Pero' ho un dubbio, se dovessi metterlo io, avrei qualche problema col rele' parallelatore dato che si trova
nella centralina (NE185) e per disattivarlo dovrei interrompere una pista... Mi sembra un lavoro un po' troppo spinto per i non addetti. Poi il famoso J5 che serve a disattivare il rele' io non l'ho mai visto, né sulla mia centralina né in tante altre foto che si trovano in rete.. Renzo.  
...
J5? Nemmeno sulla mia 148 nonostante sia in schema, ho risolto levando la BM dall'ingresso (isolandola bene) e facendo un ponticello tra l'ingresso BM e quello BS per ingannare lo shunt (altrimenti mi dice che la BM è scollegata). Il ripristino della situazione di partenza diventa così elementare.
- Roberto -
15
renzo07
renzo07
rating

16/11/2010 4080
Rispondi Abuso
Inserito il 30/10/2017 alle: 15:15:26
In risposta al messaggio di RobVision del 30/10/2017 alle 14:29:23

J5? Nemmeno sulla mia 148 nonostante sia in schema, ho risolto levando la BM dall'ingresso (isolandola bene) e facendo un ponticello tra l'ingresso BM e quello BS per ingannare lo shunt (altrimenti mi dice che la BM è scollegata). Il ripristino della situazione di partenza diventa così elementare.
La NE148 (solo nelle penultime edizioni) differisce dalla NE185 soprattutto per l'alimentazione del frigo, che in quest'ultima viene presa dalla BM.
Facendo cosi' pero' perdi la verifica della tensione sulla BM sul pannello di controllo, ma magari hai un voltmetro a parte.
Io ho anche il circuito diodo-resistenza che prende gli "attacchi" BM e BS nella centralina e gia' "fusibilati".
Ma non mi pongo il problema dato che difficilmente acquistero' un Power service o simile, non tanto per la sua funzione che non mi dispiacerebbe, ma  per il prezzo e per la carica minima a 25A che non mi piace molto per una singola batteria da 100Ah.
Renzo.

 
𝓡𝓮𝓷𝔃𝓸
9
RobVision
RobVision
22/06/2016 1614
Rispondi Abuso
Inserito il 30/10/2017 alle: 15:49:52
In risposta al messaggio di renzo07 del 30/10/2017 alle 15:15:26

La NE148 (solo nelle penultime edizioni) differisce dalla NE185 soprattutto per l'alimentazione del frigo, che in quest'ultima viene presa dalla BM. Facendo cosi' pero' perdi la verifica della tensione sulla BM sul pannello
di controllo, ma magari hai un voltmetro a parte. Io ho anche il circuito diodo-resistenza che prende gli attacchi BM e BS nella centralina e gia' fusibilati. Ma non mi pongo il problema dato che difficilmente acquistero' un Power service o simile, non tanto per la sua funzione che non mi dispiacerebbe, ma  per il prezzo e per la carica minima a 25A che non mi piace molto per una singola batteria da 100Ah. Renzo.  
...
Si hai centrato la situazione, perdo da pannello 172 il controllo della BM, ma pochi cm sotto ho il iManager con tutto li.. (oltre a voltmetro in cabina guida sotto chiave).

Vado a memoria ma se vuoi controllo, la mia 148_x prende il frigo da BM (che però quando metto in moto parallela su BS, ed il circuito BS viene alimentato dal parallelo su NDS quindi per il resto dell'impianto non cambia nulla )

In sintesi per come ho impostato io, il PSG-M è subito dopo la BM su un circuito diretto, la BS (2x100) prende dall'uscita del PSG-M e va alla centralina, quindi ho un unico circuito che  da BS va alla centralina ed il parallelo viene gestito a monte.

Ecco lo schema (tanto mi serviva farlo, a  futura memoria)Screen%20Shot%202017-10-30%20at%2016_15_00.png

Tra l'altro ho scoperto appunto che la 148 non era pilotata dal D+ ma dal sotto chiave, così non appena il quadro andava su ON, anche a motore spento, il parallelo scattava immediatamente (su NDS ritarda 30sec): ma in questo modo all'atto dell'avviamento la corrente non veniva presa anche dalle BS? E cosa accadeva se la BM non era abbastanza capace e la corrente fluiva attraverso il collegamento con la BS, non dimensionato per tali correnti? (senza pensare che non sempre si utilizzano batterie da avviamento come BS)
- Roberto -

Modificato da RobVision il 30/10/2017 alle 16:31:34
Argomenti recenti dal forum
Viaggi all'estero
Ruta Jubierre in Spagna
Come da titolo, c’è qualcuno che si è già avventurato a fare questa ...
Sparty91
55 minuti fa
Viaggi all'estero
POLONIA viaggio Estivo
Ciao a tutti, che ne dite di un viaggio in Polonia per questa estate...
RMCamper2020
Oggi alle 12:11
Viaggi in Italia
Raggiungere le 5 terre
Ciao a tutti, ho un dubbio riguardo la strada da fare per raggiunger...
Maiamaia4
Oggi alle 07:58
Cellula abitativa
Indicatori di livello frigo Dometic
Ruotando la manopola di destra in senso orario del frigo DOMETIC si...
norbidic
Oggi alle 03:44
Meccanica
Tappo di carico olio trasmissione cercasi
Su Ducato x244 anno 2004, prima di svuotare l’olio del cambio volevo...
norbidic
Oggi alle 02:18
Meccanica
Acquisto ricambi usati (specchietto sinistro)
Ciao, mentre tornavamo da Valsesia camper per riparare la porta del ...
LaLory
Ieri alle: 22:15
Accessori
Istallazione dashcam anteriore su Ducato nuovo
Ciao a tutti ho un amico inglese che sta acquistando un campervan El...
solidsnork
Ieri alle: 16:50
Viaggi all'estero
Assicurazione viaggio x estero
Buongiorno a tutti, come da titolo volevo sapere se quando andate al...
cpuffo
Ieri alle: 16:20
Cellula abitativa
Luce cortesia Doral 161 - modello maxxima 063
Buongiorno a tutti, qualcuno di voi ha sostituito la lampada di cort...
daleo
Ieri alle: 13:22
Aree di sosta e campeggi
Campeggi zona Pisa a fine marzo
Ciao a tutti, a fine mese (weekend del 21 marzo) vorremmo fare qual...
Andre78
Ieri alle: 10:33
Accessori
Pannelli solari senza incollaggio
Ciao a tutti, cosa ne pensate di questa soluzione? un pò costosa ma ...
Karbon17
Ieri alle: 10:24
Accessori
Pannello solare incollato sul tetto
Buongiorno a tutti, ho notato che sul mio arca america 745 glg del 2...
Adocaro
Ieri alle: 08:38
Accessori
Sostituzione batteria al piombo
Salve a tutti. La batteria del mio camper è morta. Era una batteria ...
CamperistaPN
Ieri alle: 01:08
Aree di sosta e campeggi
Area sosta Portovenere ancora aperta?
Ciao a tutti, chiedevo se qualcuno sa se è ancora aperto ai camper i...
simons
10/03/26 - 21:23
Accessori
Problemi a batterie al litio
Buon giorno a tutti. Ho da circa 8 mesi un camper nuovo con 2 batter...
cla3010
10/03/26 - 18:29
15
renzo07
renzo07
rating

16/11/2010 4080
Rispondi Abuso
Inserito il 30/10/2017 alle: 18:40:58
In risposta al messaggio di RobVision del 30/10/2017 alle 15:49:52

Si hai centrato la situazione, perdo da pannello 172 il controllo della BM, ma pochi cm sotto ho il iManager con tutto li.. (oltre a voltmetro in cabina guida sotto chiave). Vado a memoria ma se vuoi controllo, la mia 148_x
prende il frigo da BM (che però quando metto in moto parallela su BS, ed il circuito BS viene alimentato dal parallelo su NDS quindi per il resto dell'impianto non cambia nulla ) In sintesi per come ho impostato io, il PSG-M è subito dopo la BM su un circuito diretto, la BS (2x100) prende dall'uscita del PSG-M e va alla centralina, quindi ho un unico circuito che  da BS va alla centralina ed il parallelo viene gestito a monte. Ecco lo schema (tanto mi serviva farlo, a  futura memoria) Tra l'altro ho scoperto appunto che la 148 non era pilotata dal D+ ma dal sotto chiave, così non appena il quadro andava su ON, anche a motore spento, il parallelo scattava immediatamente (su NDS ritarda 30sec): ma in questo modo all'atto dell'avviamento la corrente non veniva presa anche dalle BS? E cosa accadeva se la BM non era abbastanza capace e la corrente fluiva attraverso il collegamento con la BS, non dimensionato per tali correnti? (senza pensare che non sempre si utilizzano batterie da avviamento come BS)
...
Se guardi sul manuale NE148 nella zona "rele' accoppiatore" recita: 

Utenze azionate dal D+: derivatore NE148
Il relè accoppiatore ed il relè frigo si abilitano se e’ presente il segnale +Chiave (o +alternatore) e se la
batteria avviamento supera i 13,0V. Si disabilitano automaticamente spegnendo il motore o con
tensione di batteria avviamento inferiore a 12,0V.


Quindi in linea teorica se la BM e' inferiore ai 13V, e lo e' solo se non è caricata o tenuta in carica da aggeggi esterni, non dovresti avere il problema di passaggio corrente d'avviamento sul parallelatore.
Renzo.

 
𝓡𝓮𝓷𝔃𝓸
9
RobVision
RobVision
22/06/2016 1614
Rispondi Abuso
Inserito il 30/10/2017 alle: 20:06:16
In risposta al messaggio di renzo07 del 30/10/2017 alle 18:40:58

Se guardi sul manuale NE148 nella zona rele' accoppiatore recita:  Utenze azionate dal D+: derivatore NE148 Il relè accoppiatore ed il relè frigo si abilitano se e’ presente il segnale +Chiave (o +alternatore) e se
la batteria avviamento supera i 13,0V. Si disabilitano automaticamente spegnendo il motore o con tensione di batteria avviamento inferiore a 12,0V. Quindi in linea teorica se la BM e' inferiore ai 13V, e lo e' solo se non è caricata o tenuta in carica da aggeggi esterni, non dovresti avere il problema di passaggio corrente d'avviamento sul parallelatore. Renzo.  
...
A me non piace come lavora, non costava nulla nel firmware chiudere dopo N tempo in aggiunta al resto... comunque tant'è ... l'ho saltato e ho fatto come a mio avviso avrebbe dovuto lavorare: prossimo passo, progettarne una ex novo, ci sto pensando
- Roberto -
SostaGruppiCompagniItaliaEsteroMarchiMeccanicaCellulaAccessoriEventiLeggiComportamentiDisabiliIn camper perAltro CamperAltroExtra
167k Facebook
343k Instagram
42,6k TikTok
73,3k Youtube
CamperOnLine - Copyright © 1998-2026 - P.Iva 06953990014
Informativa privacy
Loading...

Accedi

Recupera Password
Nuovo utente

Vuoi eliminare il messaggio?

Sottoscrizione

Anteprima

PREFERENZA

Il messaggio è in fase di inserimento.

loading

CamperOnLine

Buongiorno gentile utente,

da oltre 20 anni Camperonline offre gratuitamente tutti i suoi servizi
grazie agli inserzionisti che ci hanno dato la loro fiducia, permettici di continuare il nostro lavoro disattivando il blocco delle pubblicità.

Grazie della collaborazione.

Azione eseguita con successo

Azione Fallita

Condividi

Condividi questa pagina con:

O copia il link