CamperOnLine
  • Camper
    • Camper usati
    • Camper nuovi
    • Produttori
    • Listino
    • Cataloghi
    • Concessionari e rete vendita
    • Noleggio
    • Van
    • Caravan
    • Fiere
    • Rimessaggi
    • Le prove di CamperOnLine
    • Provati da voi
    • Primo acquisto
    • Area professionisti
  • Accessori
    • Accessori e Prodotti
    • Camping Sport Magenta accessori
    • Produttori
    • Antenne TV
    • Ammortizzatori
    • GPS
    • Pneumatici
    • Rimorchi
    • Provati da Voi
    • Fai da te
  • Viaggi
    • Diari di viaggi in camper
    • Eventi
    • Foto
    • Check list
    • Traghetti
    • Trasporti
  • Sosta
    • Cerca Strutture
    • Sosta
    • Aree sosta camper
    • Campeggi
    • Agriturismi con sosta camper
    • App Camperonline App
    • 10 Consigli utili per la sosta
    • Area strutture
  • Forum
    • Tutti i Forum
    • Sosta
    • Gruppi
    • Compagni
    • Italia
    • Estero
    • Marchi
    • Meccanica
    • Cellula
    • Accessori
    • Eventi
    • Leggi
    • Comportamenti
    • Disabili
    • In camper per
    • Altro Camper
    • Altro
    • Extra
    • FAQ
    • Regolamento
    • Attivi
    • Preferiti
    • Cerca
  • Community
    • COL
    • CamperOnFest
    • Convenzioni Convenzioni
    • Amici
    • Furti
    • Informativa Privacy
    • Lavoro
  • COL
    • News
    • Newsletter
    • Pubblicità
    • Contatto
    • Ora
    • RSS RSS
    • Video
    • Facebook
    • Instagram
  • Magazine
  • Italiano
    • Bienvenue
    • Welcome
    • Willkommen
  • Accedi
CamperOnLine
Camping Sport Magenta
  1. Forum
  2. Tecnica
  3. Accessori
Galleria

Tensione max cb litio

Rispondi
Cerca
Berger Camping
SostaGruppiCompagniItaliaEsteroMarchiMeccanicaCellulaAccessoriEventiLeggiComportamentiDisabiliIn camper perAltro CamperAltroExtra Attivi
1 20 5
Frank Blue
Frank Blue
15/04/2023 1731
Rispondi Abuso
Inserito il 28/12/2023 alle: 23:14:20
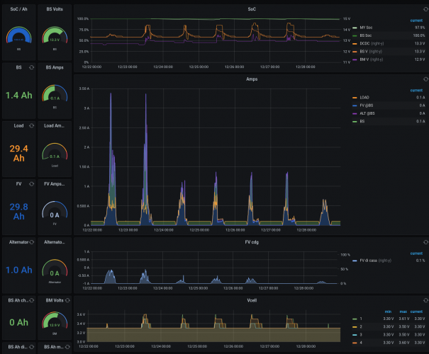
Voi a quanto lo impostate?
Io l'ho lasciato ai canonici 14.4V (dcdc renogy 50A su batteria renogy 100Ah)
però guardate qui sotto.
durante la fase a 14.4V il bms parzializza a 13.6V.
Le celle arrivano a 3.6V (e in modo sbilanciato, una soal ci arriva e sempre la stessa) e la corrente è praticamente NULLA.
Dopo appena 0.3 Ah assorbiti
la batteria torna a 13.3V con le celle bilanciate a 3.3V (non ho i centesimi di volta per quello non torna).
Mi sto chiedendo se impostare il cb a 13.4V abbia come unico effetto di non mandare le celle a 3.6V e quindi una cosa buona (tanto il bms bilancia soltanto in carica con correnti superiori a un tot e durante quella forzatura la corrente è inferiore a 0.1 e infatti si vede dai grafici che non bilancia niente, mentre al di sotto si puo osservare (non in questo screenshot)
Penso che  in rimessaggio metterò il cb a 13.1V e in uso a 13.4. Adesso mi sembra solo di rovinare la batteria  (anche se so che la teoria dice che..ma io la batteria la uso a correnti max di 10A.. non la sbilancio mai praticamente, perchè mandarla a tensioni cosi alte e solo una cella poi..).
La cosa interessante è che ho cb e batt renogy..chi ha marche diverse chissà in che rapporto bms cb si puo trovare.
Insomma..ma perchè carichiamo le litio a 14.4 quando i bms nemmeno ce le fanno arrivare?

ps: Prima che arrivi il solito qualcuno .. la mia fonte di ragionamento principale è questa (test universitari  su celle pouch lfp come le mie..ovviamente chi di voi ha le prismatiche è meglio si riferisca ad altri dati).

https://mdpi-res.com/d_attachme...



image(5595).png
16
mimmo69
mimmo69
21/09/2009 5056
Rispondi Abuso
Inserito il 29/12/2023 alle: 09:51:14
No Maria io esco...
Viaggio su Mobilvetta Admiral K6.3 2025 Fiat Ducato 2.2/180 aut. Heavy
Frank Blue
Frank Blue
15/04/2023 1731
Rispondi Abuso
Inserito il 29/12/2023 alle: 14:31:47
In risposta al messaggio di mimmo69 del 29/12/2023 alle 09:51:14

No Maria io esco...
Perdona l'ingenuità ma non l'ho capita.
ps: Ho messo il dcdc a 13.2, tra qualche giorno posto il risultato. Dovrebbe mettersi a qualcosa intorno al 65% e rimanerci senza sbilanciarsi, vediamo.
6
Szopen
Szopen
rating

06/09/2019 6147
Rispondi Abuso
Inserito il 29/12/2023 alle: 15:12:31
L'hai detto, però che siano pouch o prismatiche la tensione massima è uguale per entrambe, 3,65V.

Non so quale sia ne come lavora il BMS contenuto nella tua batteria, il mio (Daly con bilanciatore attivo aggiunto da 5A) bilancia sia in carica che in scarica.

Generalmente ricarico da solare (di questi tempi poco) ma il regolatore è impostato a 14,40V e 13,80V e le celle arrivano tutte a 3,60V, a volte anche pochissimo oltre.

Non ho impostato nessun assorbimento per cui al raggiungimento dei 14,40V le celle abbassano quasi subito la loro tensione intorno ai 3,45V

Anche lo sbilanciamento, vedo che varia sempre, a volte arriva anche a 10 mV, molto dipende dall'uso che ne faccio dell'energia in camper, dici di prelevare max. 10A io arrivo anche a 70A, però, in fin dei conti, non ci faccio più caso, tanto in natura, 2 cose perfettamente uguali non esisteranno mai, che siano celle lfp4 o esseri umani. 

Ciro.
nomade analogico e fanciulla all'imbrunire. Non ho nulla da vendere nè consigli da dare, solo qualche piccolo suggerimento da prendere con le pinze, possibilmente, amperometriche. Buoni Km a tutti e......... rammentate sempre che....... TESTAR NON NUOCE!

Modificato da Szopen il 29/12/2023 alle 15:13:48
Frank Blue
Frank Blue
15/04/2023 1731
Rispondi Abuso
Inserito il 30/12/2023 alle: 02:02:25
In risposta al messaggio di Szopen del 29/12/2023 alle 15:12:31

L'hai detto, però che siano pouch o prismatiche la tensione massima è uguale per entrambe, 3,65V. Non so quale sia ne come lavora il BMS contenuto nella tua batteria, il mio (Daly con bilanciatore attivo aggiunto da 5A)
bilancia sia in carica che in scarica. Generalmente ricarico da solare (di questi tempi poco) ma il regolatore è impostato a 14,40V e 13,80V e le celle arrivano tutte a 3,60V, a volte anche pochissimo oltre. Non ho impostato nessun assorbimento per cui al raggiungimento dei 14,40V le celle abbassano quasi subito la loro tensione intorno ai 3,45V Anche lo sbilanciamento, vedo che varia sempre, a volte arriva anche a 10 mV, molto dipende dall'uso che ne faccio dell'energia in camper, dici di prelevare max. 10A io arrivo anche a 70A, però, in fin dei conti, non ci faccio più caso, tanto in natura, 2 cose perfettamente uguali non esisteranno mai, che siano celle lfp4 o esseri umani.  Ciro.
...
Ciao,
prismatiche e pouch sono simili ma se vai nel dettaglio di elettroliti e separatori trovi le differenze.
Da quanto capisco  le tue celle dopo la carica in cui raggiungono i 3.6V+ e  si stabilizzano a 3.45V (le mie come hai visto scendono subito  a 3.3V+). Quanta energia riesci ad assorbile scaricandole fino a quando toccano i 3.33V?
Concordo sul fatto che avendo batterie capaci quei 5 o 10A di carica del solare o di scarica delel utenze sono trascurabili e quindi tutti questi discorsi sono abbastanza accademici...però li trovo interessanti ugualmente perchè visto che ho dei parametri da settare oggi per non pensarci i prossimi anni..meglio farlo bene una volta sola.
 
Luglio 2022: Alsazia, Lorena e Normandia
Luglio 2022: Alsazia, Lorena e Normandia
Finlandia in camper
Finlandia in camper
Viitasaari, il comune dei 630 laghi
Viitasaari, il comune dei 630 laghi
Viaggio in camper 2025 nel Perigord
Viaggio in camper 2025 nel Perigord
Alla scoperta della Polonia, in camper
Alla scoperta della Polonia, in camper
Previous Next
6
Szopen
Szopen
rating

06/09/2019 6147
Rispondi Abuso
Inserito il 31/12/2023 alle: 15:44:26
In risposta al messaggio di Frank Blue del 30/12/2023 alle 02:02:25

Ciao, prismatiche e pouch sono simili ma se vai nel dettaglio di elettroliti e separatori trovi le differenze. Da quanto capisco  le tue celle dopo la carica in cui raggiungono i 3.6V+ e  si stabilizzano a 3.45V (le mie
come hai visto scendono subito  a 3.3V+). Quanta energia riesci ad assorbile scaricandole fino a quando toccano i 3.33V? Concordo sul fatto che avendo batterie capaci quei 5 o 10A di carica del solare o di scarica delel utenze sono trascurabili e quindi tutti questi discorsi sono abbastanza accademici...però li trovo interessanti ugualmente perchè visto che ho dei parametri da settare oggi per non pensarci i prossimi anni..meglio farlo bene una volta sola.  
...
Ciao, si certo le differenze ci sono sempre però per le fasi di ricarica i valori sono pressoché simili, a questo mi  riferivo.

Per quanto riguarda il calo della tensione in rapporto ai consumi posso dirti che dai 3,45V ai 3,30V sono sui 120/150Ah (la celle sono da 280) ma è una mia stima da prendere con le pinze (magari amperometriche) poichè avendo il software originale del BMS i piccoli e tantissimi assorbimenti di pochi mA non vengono rilevati.

Mi piacerebbe, magari con l'ausilio di Sinowealth, riuscire ad elaborare almeno dei settaggi che riportino ad un SOC più veritiero come hai fatto tu devo però prima recuperare un pc windows. 

Sono in attesa di ricevere a giorni il nuovo modulo WiFi per il controllo da remoto del BMS. 

Ciro. 
nomade analogico e fanciulla all'imbrunire. Non ho nulla da vendere nè consigli da dare, solo qualche piccolo suggerimento da prendere con le pinze, possibilmente, amperometriche. Buoni Km a tutti e......... rammentate sempre che....... TESTAR NON NUOCE!
SostaGruppiCompagniItaliaEsteroMarchiMeccanicaCellulaAccessoriEventiLeggiComportamentiDisabiliIn camper perAltro CamperAltroExtra Attivi
Argomenti recenti dal forum
Viaggi all'estero
Da Roma a marrakech in solitaria in economia
Ciao, vi spiego la situazione: mia moglie ha ferie dal 10 agosto al 8 settembre; io avrei ...
gianninotopo
Ieri alle: 22:04
Accessori
Passaggio a Litio e Batteria LiFePo4 DIY
Ciao a tutti apro questo thread per condividere qualche lavoretto e perchè avrò bisogno di...
ciberbastard
Ieri alle: 21:47
Viaggi in Italia
Destinazione Castiglione della Pescaia (da Monza)
Egregi, buongiorno, abbiamo prenotato una decina di giorni a Castiglione della Pescaia ad ...
CaroladeMondini
Ieri alle: 18:45
Cellula abitativa
Letto basculante: aria fredda la notte
Ciao, ho dormito per la prima volta per due volte sul basculante del nostro nuovo MH (ITI...
sicce
Ieri alle: 18:33
Cellula abitativa
lavaggio giusto
un saluto a tutti vorrei chiedervi come evitare che dopo ogni lavaggio si formi immancabil...
ciotta
Ieri alle: 18:03
Accessori
Aiuto NDS power service gold m30
Buonasera, cerco un aiuto da qualcuno che conosce questo aggieggio. L’ho comprato usato pe...
Trippuma
Ieri alle: 17:58
Accessori
Un parere sulla scelta del frigo a compressore
Buongiorno. Ho il frigo trivalente Dometic RM7361 del 2004 che per la prima volta mi da de...
bolsenior
Ieri alle: 17:11
Meccanica
AGGIORNAMENTO AL BODY COMPUTER
salve a tutti, qualche collega camperista, saprebbe indicarmi come aggiornare il body (in ...
Azzurro69
Ieri alle: 14:53
Accessori
Carrello porta moto Amplo
Salve, sto valutando di prendere un carrello porta moto per poter trasportare il mio scoot...
Fausto Verona
Ieri alle: 12:08
Aree di sosta e campeggi
Finale Ligure - area camper Caprazoppa
Qualcuno ha per favore aggiornamenti su quest'area camper? Ho letto che a gennaio 2026 e' ...
mavalle
Ieri alle: 12:02
Viaggi all'estero
Spedizione del VAN a Shanghai
Ciao a tutti, l'anno prossimo vorrei spedire il mio VAN a Shanghai e poi tornare via stra...
pietro lmc
Ieri alle: 11:20
Meccanica
Pressione Pneumatici Iveco Turbo Daily 35.12
Salve, Ho da poco cambiato i pneumatici (Barum 4 stagioni) al mio vecchietto Iveco turbo D...
Mondello75
17/05/26 - 21:05
168k Facebook
343k Instagram
42,6k TikTok
73,6K Youtube
CamperOnLine - Copyright © 1998-2026 - P.Iva 06953990014
Informativa privacy
Loading...

Accedi

Recupera Password
Nuovo utente

Vuoi eliminare il messaggio?

Sottoscrizione

Anteprima

PREFERENZA

Il messaggio è in fase di inserimento.

loading

CamperOnLine

Buongiorno gentile utente,

da oltre 20 anni Camperonline offre gratuitamente tutti i suoi servizi
grazie agli inserzionisti che ci hanno dato la loro fiducia, permettici di continuare il nostro lavoro disattivando il blocco delle pubblicità.

Grazie della collaborazione.

Azione eseguita con successo

Azione Fallita

Condividi

Condividi questa pagina con:

O copia il link