CamperOnLine
  • Camper
    • Camper usati
    • Camper nuovi
    • Produttori
    • Listino
    • Cataloghi
    • Concessionari e rete vendita
    • Noleggio
    • Van
    • Caravan
    • Fiere
    • Rimessaggi
    • Le prove di CamperOnLine
    • Provati da voi
    • Primo acquisto
    • Area professionisti
  • Accessori
    • Accessori e Prodotti
    • Camping Sport Magenta accessori
    • Produttori
    • Antenne TV
    • Ammortizzatori
    • GPS
    • Pneumatici
    • Rimorchi
    • Provati da Voi
    • Fai da te
  • Viaggi
    • Diari di viaggi in camper
    • Eventi
    • Foto
    • Check list
    • Traghetti
    • Trasporti
  • Sosta
    • Cerca Strutture
    • Sosta
    • Aree sosta camper
    • Campeggi
    • Agriturismi con sosta camper
    • App Camperonline App
    • 10 Consigli utili per la sosta
    • Area strutture
  • Forum
    • Tutti i Forum
    • Sosta
    • Gruppi
    • Compagni
    • Italia
    • Estero
    • Marchi
    • Meccanica
    • Cellula
    • Accessori
    • Eventi
    • Leggi
    • Comportamenti
    • Disabili
    • In camper per
    • Altro Camper
    • Altro
    • Extra
    • FAQ
    • Regolamento
    • Attivi
    • Preferiti
    • Cerca
  • Community
    • COL
    • CamperOnFest
    • Convenzioni Convenzioni
    • Amici
    • Furti
    • Informativa Privacy
    • Lavoro
  • COL
    • News
    • Newsletter
    • Pubblicità
    • Contatto
    • Ora
    • RSS RSS
    • Video
    • Facebook
    • Instagram
  • Magazine
  • Italiano
    • Bienvenue
    • Welcome
    • Willkommen
  • Accedi
CamperOnLine
Camping Sport Magenta
  1. Forum
  2. Tecnica
  3. Accessori
Galleria

Analisi e dati Eco-Whorty LiFePo4 280 Ah

Rispondi
Cerca
Berger Camping
SostaGruppiCompagniItaliaEsteroMarchiMeccanicaCellulaAccessoriEventiLeggiComportamentiDisabiliIn camper perAltro CamperAltroExtra
10 20 350
5
cava0785
cava0785
27/05/2020 60
Rispondi Abuso
Inserito il 29/01/2025 alle: 18:05:29
So di essere OT, ma alla fine la prendereste questa Eco-Whorty LiFePo4 280 Ah? Oppure meglio le LiTime, le PowerQueen o le Redodo?
22
sport15
sport15
rating

22/01/2004 13040
Rispondi Abuso
Inserito il 29/01/2025 alle: 19:17:55
No, non sei OT assolutamente, anzi il tread verteva proprio su questo, ma si sa che su questo forum, tutto diventa come l'ufficio complicazioni affari semplici... vedi il pippone che è venuto fuori per una domanda su di una prolunga, dove è intervenuto anche Elon Musk che ha portato ad esempio i cavi che si usano sui razzi intersellari..
Io la EW da 280 la uso da oltre un anno e ne sono contento. 
Gianluca 
""Il Paradiso può attendere....., il Fritto no...!!""

Modificato da sport15 il 29/01/2025 alle 19:18:22
10
rubylove
rubylove
rating

09/06/2015 5665
Rispondi Abuso
Inserito il 29/01/2025 alle: 19:33:00
In risposta al messaggio di sport15 del 29/01/2025 alle 19:17:55

No, non sei OT assolutamente, anzi il tread verteva proprio su questo, ma si sa che su questo forum, tutto diventa come l'ufficio complicazioni affari semplici... vedi il pippone che è venuto fuori per una domanda su di
una prolunga, dove è intervenuto anche Elon Musk che ha portato ad esempio i cavi che si usano sui razzi intersellari.. Io la EW da 280 la uso da oltre un anno e ne sono contento.  Gianluca 
...
"Infatti il missile ha fatto er botto proprio perchè Elon l'aveva fatto da 24,8 m e nun je arivato" 
l'analogico non è il vecchio e il digitale il nuovo, no, non è così! Il digitale è solo un modo per rappresentare l'analogico, la natura, è analogica
6
Szopen
Szopen
rating

06/09/2019 5999
Rispondi Abuso
Inserito il 29/01/2025 alle: 19:49:29
In risposta al messaggio di Frank Blue del 29/01/2025 alle 02:19:48

Siamo ingegneri, volevo i numeri..tipo carico 2.5kWh partendo da 11V fino a 13.8V di VOC e con gli stessi voltaggi ne scarico 1.3kWh (sono i numeri su cui scommetterei, ottimisti, se hanno 5 anni forse stai sotto il kWh per
me). Per lo spunto ok, mi sembrava assurdo che avessi testato 20kW, dovevano essere i dati di targa. Ora capisco che le tue dichiarazioni erano solo supposizioni dovute al fatto che a te personalmente bastano, grazie al camper dai consumi sensati e forse un po di orgoglio soggettivo. Oggi sono discorsi superati..le lfp cinesi costano quanto una agm buona e tester alla mano sono enormemente superiori come efficenza chicmica, come capacità sfruttabile, come corrente massima prelevabile. Per chi è curioso di sapere.. faccio seguito al thread in cui postai l'efficenza delle agm. Questa è l'efficenza di un banco 4s CALB 280Ah (ca90%). Preciso che sono usate tra 3.1V e 3.42V (che contrariamente a quanto dicono le tabelle su internet corrisponde al 93% della capacità totale ottenibile da 2.5 a 3.6). Questa batteria che a guardarla occupa poco piu di una agm da 100Ah mi manda avanti tutta casa dal tramonto all'alba server e pc inclusi, è una casa in campagna con luci esterne citofono 2 frigoriferi e io sono uno che lavora di notte. quello che leggete è scritto con elettroni suoi e il log è di ieri, su un camper mi sembra un tantino overkill.  
...
Bravo, quella foto mostra però solo che il tuo pacco batteria da 280Ah ha restituito circa 250 Ah, null'altro, sicuramente avrai sul tetto di casa una buona W di pannelli e riesci a reintegrare i consumi il giorno dopo stesso, in camper e' un po' diverso poiché possiamo contare (non tutti chiaramente) all'incirca su 1kW di pannelli, capaci anch'essi di produrre 4-5kWh al giorno ma, solo in determinati periodi dell'anno

Non vedo nessun riferimento alla tensione delle celle durante la notte, dalle 17 alle 7 solo l'energia scaricata.

Per quanto riguarda l'amperometro, in camper e' un bene averlo ma, serve effettivamente a dimostrare in modo preciso solo 2 valori, lo 0% ed il 100% dello stato di carica, mentre durante il normale utilizzo con i vari e variabili assorbimenti tende anch'esso a non registrare piccole quantita di corrente al punto che allo stacco del BMS riporta ad esempio ancora 43% di SoC.

Io non sono ingegnere ma non per questo devo essere offeso o definito un ciarlatano quando dico che la tensione delle celle e per noi in camper, l'unico strumento valido che permette di sapere uno stato piu o meno reale della carica delle celle e fidati, in camper avere 600Ah di batterie su cui contare, la differenza la fanno eccome perché, permettono proprio di sostituire il gas o il gasolio nei momenti di maggior bisogno.

Ti porto un'esempio di quanto realmente accade o e' accaduto, noi siamo soliti cucinare a gas ma, guarda caso, la bombola finisce sempre la domenica a ora di pranzo, disponendo di una buona quantità di corrente possiamo continuare a cucinare a pranzo ed a cena senza sbattimenti, domani poi penseremo alla bombola.

Ad oggi e' cosi, e' cerchiamo di destreggiarci tra le varie fonti d'energia disponibili ma, tra una decina d'anni con i nuovi mezzi Full-Electric vedrai che spariranno del tutto sia il gas che il gasolio, poi c'è qualcuno come me che ha già dato un taglio sostanzioso al consumo del gas, un po' meno quello del gasolio visto che serve a far muovere il camper e non ne possiamo fare a meno.

Ciro.
nomade analogico e fanciulla all'imbrunire. Non ho nulla da vendere nè consigli da dare, solo qualche piccolo suggerimento da prendere con le pinze, possibilmente, amperometriche. Buoni Km a tutti e......... rammentate sempre che....... TESTAR NON NUOCE!
Sala Silvergruva, la miniera d'argento
Sala Silvergruva, la miniera d'argento
Folgaria d’inverno in camper
Folgaria d’inverno in camper
Francia 2025
Francia 2025
Eksjo, la città di legno
Eksjo, la città di legno
Viaggio in Umbria e dintorni
Viaggio in Umbria e dintorni
Previous Next
22
sport15
sport15
rating

22/01/2004 13040
Rispondi Abuso
Inserito il 29/01/2025 alle: 19:53:33
In risposta al messaggio di rubylove del 29/01/2025 alle 19:33:00

Infatti il missile ha fatto er botto proprio perchè Elon l'aveva fatto da 24,8 m e nun je arivato 
Si,ma da voci di corridoio ,sembra che non siano stati i due mm mancanti,ma la spina acquistata da Tecnomat che non aveva i tecnopolimeri corretti , nel dorso dove la vite chiudeva i due gusci
Gianluca 
""Il Paradiso può attendere....., il Fritto no...!!""
10
rubylove
rubylove
rating

09/06/2015 5665
Rispondi Abuso
Inserito il 29/01/2025 alle: 20:06:11
In risposta al messaggio di sport15 del 29/01/2025 alle 19:53:33

Si,ma da voci di corridoio ,sembra che non siano stati i due mm mancanti,ma la spina acquistata da Tecnomat che non aveva i tecnopolimeri corretti , nel dorso dove la vite chiudeva i due gusci Gianluca 
ho sentito dire anche che quelli della Tecnomat hanno dato tutta la colpa alla Bricoman.. 
l'analogico non è il vecchio e il digitale il nuovo, no, non è così! Il digitale è solo un modo per rappresentare l'analogico, la natura, è analogica
Frank Blue
Frank Blue
15/04/2023 1731
Rispondi Abuso
Inserito il 29/01/2025 alle: 20:27:50
In risposta al messaggio di Szopen del 29/01/2025 alle 19:49:29

Bravo, quella foto mostra però solo che il tuo pacco batteria da 280Ah ha restituito circa 250 Ah, null'altro, sicuramente avrai sul tetto di casa una buona W di pannelli e riesci a reintegrare i consumi il giorno dopo stesso,
in camper e' un po' diverso poiché possiamo contare (non tutti chiaramente) all'incirca su 1kW di pannelli, capaci anch'essi di produrre 4-5kWh al giorno ma, solo in determinati periodi dell'anno Non vedo nessun riferimento alla tensione delle celle durante la notte, dalle 17 alle 7 solo l'energia scaricata. Per quanto riguarda l'amperometro, in camper e' un bene averlo ma, serve effettivamente a dimostrare in modo preciso solo 2 valori, lo 0% ed il 100% dello stato di carica, mentre durante il normale utilizzo con i vari e variabili assorbimenti tende anch'esso a non registrare piccole quantita di corrente al punto che allo stacco del BMS riporta ad esempio ancora 43% di SoC. Io non sono ingegnere ma non per questo devo essere offeso o definito un ciarlatano quando dico che la tensione delle celle e per noi in camper, l'unico strumento valido che permette di sapere uno stato piu o meno reale della carica delle celle e fidati, in camper avere 600Ah di batterie su cui contare, la differenza la fanno eccome perché, permettono proprio di sostituire il gas o il gasolio nei momenti di maggior bisogno. Ti porto un'esempio di quanto realmente accade o e' accaduto, noi siamo soliti cucinare a gas ma, guarda caso, la bombola finisce sempre la domenica a ora di pranzo, disponendo di una buona quantità di corrente possiamo continuare a cucinare a pranzo ed a cena senza sbattimenti, domani poi penseremo alla bombola. Ad oggi e' cosi, e' cerchiamo di destreggiarci tra le varie fonti d'energia disponibili ma, tra una decina d'anni con i nuovi mezzi Full-Electric vedrai che spariranno del tutto sia il gas che il gasolio, poi c'è qualcuno come me che ha già dato un taglio sostanzioso al consumo del gas, un po' meno quello del gasolio visto che serve a far muovere il camper e non ne possiamo fare a meno. Ciro.
...
Szopen, sempre un piacere avere a che fare con te, sei veramente preparato e i tuoi commenti sono veramente utili e costruttivi-

Quella "foto" non mostr asolao che ha preso 250Ah, per chi sa fare una divisione.
Mostra l'energia entrata nel bms e l'energia uscita, quindi facendo la divisione hai l'efficenza chimica della batteria, era quello il punto, non hai letto gli interventi e come al solito sei intervenuto in modo svalutante.

La tensione letta in tempo reale delle celle non significa un bel niente di per se e ho gia spiegato perchè in modo scientifico e inoppugnabile, tutto il mondo usa l'algoritmo SoC che integra la corrente e resetta l'errore accumulato al raggiungimento di una certa soglia, se non riesci a fartene una ragione io meglio di come ho gia fatto non so spiegarlo.
10
rubylove
rubylove
rating

09/06/2015 5665
Rispondi Abuso
Inserito il 29/01/2025 alle: 20:31:08
Sulla misura con un voltmetro a xx digit avrei qualche dubbio, anzi solo uno, con quelli che usate da pochi spiccioli (parole vostre) ci possono essere anche 4 cifre decimali ma se non è preciso vedrai tanti bei numerini che ti faranno credere una cosa e invece è un'altra, non so se li avete provati con un voltage reference ma se si parla di meno di millivolt la vedo dura, la batteria andrebbe scollegata per fare una misura affidabile e andrebbe scollegato anche il BMS che se pur poco ha un assorbimento, inoltre occorrerebbe attendere, io vedo che dopo averla caricata, ad esempio con l'accensione del webasto, la tensione si abbassa ma poi non ritorna su subito su ma dopo un certo di tempo 

Altrettanto non capisco come si possa misurare il SOC di una batteria con un amperometro, forse sono io che non ci arrivo, qualcuno me lo vuole spiegare?
l'analogico non è il vecchio e il digitale il nuovo, no, non è così! Il digitale è solo un modo per rappresentare l'analogico, la natura, è analogica

Modificato da rubylove il 29/01/2025 alle 20:35:44
6
Szopen
Szopen
rating

06/09/2019 5999
Rispondi Abuso
Inserito il 29/01/2025 alle: 21:00:53
In risposta al messaggio di Frank Blue del 29/01/2025 alle 20:27:50

Szopen, sempre un piacere avere a che fare con te, sei veramente preparato e i tuoi commenti sono veramente utili e costruttivi- Quella foto non mostr asolao che ha preso 250Ah, per chi sa fare una divisione. Mostra l'energia
entrata nel bms e l'energia uscita, quindi facendo la divisione hai l'efficenza chimica della batteria, era quello il punto, non hai letto gli interventi e come al solito sei intervenuto in modo svalutante. La tensione letta in tempo reale delle celle non significa un bel niente di per se e ho gia spiegato perchè in modo scientifico e inoppugnabile, tutto il mondo usa l'algoritmo SoC che integra la corrente e resetta l'errore accumulato al raggiungimento di una certa soglia, se non riesci a fartene una ragione io meglio di come ho gia fatto non so spiegarlo.
...
Al contrario Frank, ho letto e' non ho affatto svalutato nulla anzi, mi chiedevo e ti chiedevo che forse, sarebbe stato utile conoscere anche la tensione della batteria man mano che le ah diminuivano nel tempo mostrato da 17 alle 7.

E' vero che una tensione corretta la possiamo leggere solo con celle a riposo ma, a mio avviso e importante esserne a conoscenza anche durante l'utilizzo, dal momento che un amperometro tende a "sbagliare" un voltmetro lo fa un po' meno e rende me piu tranquillo quando seppur sotto carico leggo tensioni tra i 13,15V e 13,35V ad esempio, a 13,15V so di avere a disposizione 40-50Ah su 280 mentre magari l'amperometro, nel mio caso uno SmartShunt Victron, riporta il 45% di SoC e con ancora circa 120Ah disponibili, numeri a caso ma spero di essermi spiegato.

Ciro.
nomade analogico e fanciulla all'imbrunire. Non ho nulla da vendere nè consigli da dare, solo qualche piccolo suggerimento da prendere con le pinze, possibilmente, amperometriche. Buoni Km a tutti e......... rammentate sempre che....... TESTAR NON NUOCE!
7
Alexanto05
Alexanto05
24/05/2018 666
Rispondi Abuso
Inserito il 29/01/2025 alle: 22:45:59
In risposta al messaggio di Emme48 del 29/01/2025 alle 10:56:12

Ma no... L'esempio della lavastoviglie per una settimana di vacanza in libera, va inteso come il consumo più facile da evitare per non avere problemi energetici. Il camper deve essere equilibrato, i metodi di utilizzo variano
tantissimo, qualcuno ci vive sempre in libera, altri solo WE in campeggio. Tu allestirai un camper capace di funzionare nel modo che piace a te, che poi è anche quello che piace a me...
...
Il camper per me deve farmi sentire tranquillo. Quando sono a 3000km da casa voglio poter contare su prestazioni consistenti e ridondate, anche se poi la maggior parte delle volte non mi servono.
​​​L'importante è che posso contarci, come il gruppo elettrogeno che porto dietro da anni senza averlo mai usato.
7
Alexanto05
Alexanto05
24/05/2018 666
Rispondi Abuso
Inserito il 29/01/2025 alle: 23:28:07
In risposta al messaggio di Frank Blue del 29/01/2025 alle 15:19:25

Tante parole e pochi numeri, io non so fare l'ingegnere cosi. Di fronte alla mia richeista di pubblicare i dati reali dici che non te la senti..eppure hai un sito in cui dimostri di avere attrezzatura e capacità, non lo
capisco questo attegiamento, io posto tutto grafici log fallimenti e successi senza problemi, il confronto cosi diventa la tua parola (ho agm del 2020 da 200Ah che fanno 1800A di spunto) per le quali non porti alcun dato oggettivo contro i miei log di dati reali presi con intervalli di 5s direttamente dai bms. Vuoi insegnare come si usa una litio e nemmeno ce l'hai dicendo cose assurde ma per hè. Non è vero che il soc si deduce dalla tensione, per farlo servirebbe la tensione A VUOTO (che significa che non devi usare la batteria aspettando che si assesta e ci mette minuti..comodissimo!) e una tabella di riferimento aggiornata per compensare un mare di cose tra cui l'usura dovuta al tempo..la tabella si aggiorna con un amperometro integrando quindi a quel punto meglio usare quello direttamente e resettarlo a 0% e 100% come fanno TUTTI GLI ALGORITMI DI SOC DI TUTTI I BMS DEL MONDO, NESSUNO DI QUELLI SERI CONVERTE LA TENSIONE COME DICI TU e quelli che lo fanno sono quelli che svalvolano e qui al gente poi posta che non funzionano, comprati un bms e verdrai che hai parametri per l'algoritmo che dico io (tra l'altro ho scritto il codice che fa quel calcolo per il mio logger, ne conosco i dettagli più minuti. Ho anche provato a renderlo piu preciso usando al tabella in questione, è IMPRATICABILE perchè servirebbe accuratezza ai decimillesimi di volt ed è impossibile avere la compensazione della temperatura cosi accurata, oltre al problema di avere la batteria offline per fare la lettura). @ Alexanto mi sento un po preso in causa perchè ho detto che 280Ah mi sembrano overkill visto che mi mandano avanti tutta casa per 14h. La mia compagna si asciuga i capelli (lunghi fino al sedere) con 8Ah, io che li ho piu corti con 4Ah. Il cibo presurgelato lo scaldo nel forno a gas o in quelel padelle chiudibili. Quindi i tuoi problemi non necessitano di tanta batteria, è come vuoi risolverli che ti porta ad avere 600Ah. Voi siete tanti e vuoi partire usando il camper 1sett senza dover pensare a nulla quindi ti capisco e rispetto, tra l'altro sei uno dei pochi che ha adeguato la durata dell'acqua a quella della batteria, forse il primo che leggo su questo forum. Però non è che il tuo desiderio/bisogno necessita di batteria, in questo senso dico che è overkill. Pensare di sostituire gas/gasolio è un errore che fanno in tanti ma di fatto non è possibile avere la stessa autonomia. 2 bombole da 10 kg = 200 batterie da 100Ah. 80lt di gasolio = 600 batterie. Ci vogliono 800 batterie LFP da 100Ah per sostituire l'autonomia che fornisce oggi un camper che usa gas e gasolio per fare il calore. Quindi ecco non intendevo dire che chi ha 280Ah sul camper o più sbagli, dico che non serve in realtà, è un modo molto poco efficiente per sostituire il gas rinunciando al 90% dell'autonomia che offrono i combustibili. Ci tengo a ripeterlo: rispetto chi lo fa e ci sono tante ragioni per farlo, a me piace parlare delle cose oggettive e dei numeri in modo che si possano fare scelte informate, niente piu di questo.  
...
Io la casa la mando avanti la notte con 100Ah@48V, quindi più o meno siamo sulla stessa barca.
Paradossalmente ho più KWh in camper che a casa, perché a casa so di avere l'Enel come backup e 10KWp per reintegrare di giorno.
Invece in camper voglio poter coprire una settimana senza accendere il motore e con i pannelli coperti di neve. Al momento ci riesco senza lesinare sui consumi, quindi posso tranquillamente dirti che 600ah sono sovradimensionati, ma è quello che volevo. Non dovermi più preoccupare in nessun caso delle batterie e magari farmi anche qualche ora di condizionatore in libera d'estate se ne sentissi il bisogno.
Non ho assolutamente intenzione di sostituire il gas. Però in montagna, con meteo inclemente e vento, con i 20kg che mi stanno nel vano faccio 5 giorni. Quindi ho montato il riscaldatore a gasolio per aumentare l'autonomia e avere backup se la stufa a gas mi abbandona.
Alimentare entrambe le ventilazioni h24 però richiede di essere messi bene a livello energetico.
Per l'acqua ho aggiunto 200l sotto il pianale che tornano utili in posti come Maiorca dove non ci sono strutture per camper e l'unico pseudocamperservice non fornisce acqua potabile.
Facevamo la doccia riempiendo i serbatoi con i boccioni di acqua da bere da 10L presi al supermercato o riempiendo dalle fonti quando di passaggio tra le montagne.
Argomenti recenti dal forum
Accessori
Waeco cruiscontroll Ms 900
Chi lo ha montato su ducato 3000cc del 2010 mi spiega come funziona ...
flavius67
Ieri alle: 21:12
Accessori
Impianto 13 poli gancio traino schema
Ciao a tutti, Dubito di risolvere, ma la community qui é numerosa e ...
maaaxxx
Ieri alle: 18:27
Meccanica
Un aiutino da casa x Crossclimate
Mi sono un po perso sulle pressioni corrette , il mezzo è su Ducato ...
dadamazz
Ieri alle: 18:05
Aree di sosta e campeggi
Area sosta sul lago di Barcis
Ciao a tutti , qualcuno è stato a Pasqua nell'area sosta camper a Ba...
diabolik
Ieri alle: 16:14
Accessori
Interpretare smartshunt
Buongiorno, nel cammin di mezza via . . . Mi ritrovo con 2 BS 110AH ...
isauri
Ieri alle: 15:21
Accessori
monitoraggio pressione pneumatici
Buongiorno a tutti, volevo chiedere se qualcuno ha montato un TPMS d...
Walter62
Ieri alle: 14:11
Aree di sosta e campeggi
Area sosta a primaluna LECCO
Buongiorno chiedo x piacere,,qualcuno e stato recentemente all,area ...
giuvanella
Ieri alle: 13:26
Cellula abitativa
Cavi dietro sedile lato passeggero ducato 244
Buongiorno a tutti, sul mio ducato 244 esce dietro il sedile una lin...
CamperistaPN
Ieri alle: 08:55
In camper per
Studio di settore sulle aree camper
Buona sera a tutti Sono qua a chiedere qualche minuto del vostro tem...
kettyke
14/03/26 - 23:02
Meccanica
Arca america 2024
Buonasera a tutti, vorrei capire se il camper in oggetto può già ave...
Adocaro
14/03/26 - 19:14
Cellula abitativa
motorhome hymer 2003 non carica bs
Buongiorno a tutti, ho un problema e spero nel Vostro aiuto. Attacc...
salva56
14/03/26 - 14:29
Viaggi in Italia
Ciclabili Verona est
Abbiamo letto la pagina web dell'agricamping Oro verde a Verona. Sap...
rlui
14/03/26 - 14:28
Accessori
Installazione retrocamera posteriore
Ciao a tutti, ho acquistato un Krunia Schermo Portatile 8'' per Appl...
Karbon17
14/03/26 - 10:10
Cellula abitativa
Mercedes Viano Marco Polo allestito Westfalia
Buongiorno a tutti, per il mio Viano Marco Polo allestito Westfalia ...
Salo
14/03/26 - 09:31
Meccanica
Fanale opacizzato
Ciao, ho un Ducato i cui fanali anteriori sono opacizzati. Quest'ann...
Maiamaia4
14/03/26 - 08:35
10
il tornitore
il tornitore
rating

25/08/2015 6012
Rispondi Abuso
Inserito il 29/01/2025 alle: 23:59:44
In risposta al messaggio di rubylove del 29/01/2025 alle 20:31:08

Sulla misura con un voltmetro a xx digit avrei qualche dubbio, anzi solo uno, con quelli che usate da pochi spiccioli (parole vostre) ci possono essere anche 4 cifre decimali ma se non è preciso vedrai tanti bei numerini
che ti faranno credere una cosa e invece è un'altra, non so se li avete provati con un voltage reference ma se si parla di meno di millivolt la vedo dura, la batteria andrebbe scollegata per fare una misura affidabile e andrebbe scollegato anche il BMS che se pur poco ha un assorbimento, inoltre occorrerebbe attendere, io vedo che dopo averla caricata, ad esempio con l'accensione del webasto, la tensione si abbassa ma poi non ritorna su subito su ma dopo un certo di tempo  Altrettanto non capisco come si possa misurare il SOC di una batteria con un amperometro, forse sono io che non ci arrivo, qualcuno me lo vuole spiegare?
...
Condivido.
Proprio giorni fa in risposta ad un tuo intervento indicai l'accuratezza del mio multimetro su tensione nominale di 3,65 V (3,6472 a 3,6528 V) che oserei dire essere sopra la media dei multimetri che si hanno a casa o in camper... Però non tutti hanno un multimetro sufficientemente preciso (e non significa necessariamente essere un Fluke); se dovessimo cercare la miglior accuratezza di misura/lettura allora dovremmo affidarci agli strumenti da banco con risoluzione di 1 nV (es. i Keithley e forse GW Instek, a lavoro avevo quest'ultimo) e precisione di ±0.0055% + 0,06... Ma ciò non trova campo su camper.
Per vedere la tensione a vuoto dopo una carica bisogna sempre rispettare il "rest time" di almeno 30 min o 1h (ammesso che la cella si sia acclimatata e lo stato compressivo sia stabile) sennò si leggerà sempre una tensione più alta/bassa a seconda del caso.
Il Fai Da Te a Opera d'Arte - Marco
Frank Blue
Frank Blue
15/04/2023 1731
Rispondi Abuso
Inserito il 30/01/2025 alle: 01:48:02
In risposta al messaggio di Szopen del 29/01/2025 alle 21:00:53

Al contrario Frank, ho letto e' non ho affatto svalutato nulla anzi, mi chiedevo e ti chiedevo che forse, sarebbe stato utile conoscere anche la tensione della batteria man mano che le ah diminuivano nel tempo mostrato da
17 alle 7. E' vero che una tensione corretta la possiamo leggere solo con celle a riposo ma, a mio avviso e importante esserne a conoscenza anche durante l'utilizzo, dal momento che un amperometro tende a sbagliare un voltmetro lo fa un po' meno e rende me piu tranquillo quando seppur sotto carico leggo tensioni tra i 13,15V e 13,35V ad esempio, a 13,15V so di avere a disposizione 40-50Ah su 280 mentre magari l'amperometro, nel mio caso uno SmartShunt Victron, riporta il 45% di SoC e con ancora circa 120Ah disponibili, numeri a caso ma spero di essermi spiegato. Ciro.
...
Guarda, non lo capisco perchè vuoi sapere la tensione perchè in questo casino non capisco piu il filo della discussione, ma ti posto tutto perchè non mi costa nulla, ci metto le ultime 48h cosi hai piu dati casomai ti fossero utili.
Il mio punto comunque era fornire a tutti che una batt da 280Ah com quella titolata nel thread ha un efficenza di carica scarica del 90%, a differenza di un banco di agm per il quale ho postato tutto mesi fa che rendeva meno del 20%.
Avere una lfp è come raddoppiare il fotovoltaico rispetto le agm e il grafico postato ne è la prova, è questo il punto.

il grafico sarà anche utile ai creduloni di google che pensano di poter dedurre il SoC dalla lettura diretta delal tensione, come potete vedere è impossibile e se seguite le tabelle che trobvate su internet andate fuori strada di parecchio.

image(6881).pngù


@alexanto
guarda 48V@100Ah sono sensati piu dei miei 12V@280Ah perchè io ho correnti importanti e anche rischiose. Però ho il server router e alcune luci che vanno a 12V per evitare conversioni, l'ho scelto per quello.
Il tuo attegiamento lo capisco, pur avendo uno stile di viaggio totalmente diverso, perchè hai fatto le tue valutazioni e scelte. Se ho capito bene hai poco tempo e lo vuoi sfruttare al max, quindi ci sta che non vuoi avere il pensiero dell'energia. Mi sembrano davvero tanti 600Ah ma siccome io viagigo in 2 magari ho una visione falsata e non so immaginare una famiglia quanto possa consumare in realtà.
Ad occhio usi tanto un inverter grosso ed è lui che ti rovina l'efficenza di tutto..ma vai a sapere e sopratutto..ha ragione chi è felice quindi se sei felice così..tutto ok :D
 

Modificato da Frank Blue il 30/01/2025 alle 01:52:49
6
Szopen
Szopen
rating

06/09/2019 5999
Rispondi Abuso
Inserito il 30/01/2025 alle: 03:00:13
In risposta al messaggio di Frank Blue del 30/01/2025 alle 01:48:02

Guarda, non lo capisco perchè vuoi sapere la tensione perchè in questo casino non capisco piu il filo della discussione, ma ti posto tutto perchè non mi costa nulla, ci metto le ultime 48h cosi hai piu dati casomai ti
fossero utili. Il mio punto comunque era fornire a tutti che una batt da 280Ah com quella titolata nel thread ha un efficenza di carica scarica del 90%, a differenza di un banco di agm per il quale ho postato tutto mesi fa che rendeva meno del 20%. Avere una lfp è come raddoppiare il fotovoltaico rispetto le agm e il grafico postato ne è la prova, è questo il punto. il grafico sarà anche utile ai creduloni di google che pensano di poter dedurre il SoC dalla lettura diretta delal tensione, come potete vedere è impossibile e se seguite le tabelle che trobvate su internet andate fuori strada di parecchio. ù @alexanto guarda 48V@100Ah sono sensati piu dei miei 12V@280Ah perchè io ho correnti importanti e anche rischiose. Però ho il server router e alcune luci che vanno a 12V per evitare conversioni, l'ho scelto per quello. Il tuo attegiamento lo capisco, pur avendo uno stile di viaggio totalmente diverso, perchè hai fatto le tue valutazioni e scelte. Se ho capito bene hai poco tempo e lo vuoi sfruttare al max, quindi ci sta che non vuoi avere il pensiero dell'energia. Mi sembrano davvero tanti 600Ah ma siccome io viagigo in 2 magari ho una visione falsata e non so immaginare una famiglia quanto possa consumare in realtà. Ad occhio usi tanto un inverter grosso ed è lui che ti rovina l'efficenza di tutto..ma vai a sapere e sopratutto..ha ragione chi è felice quindi se sei felice così..tutto ok :D  
...
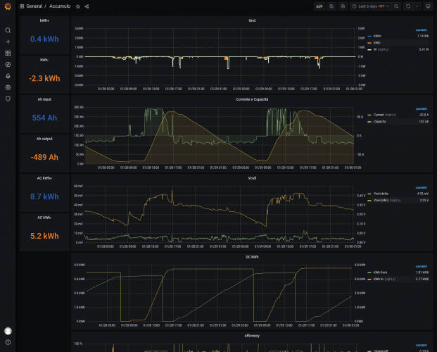
Grazie, comunque tu dici di no , intanto pero sembra che il grafico Vcell riporti quello che dicevo prima, cioè dalle 17 alle 8 del giorno opo le celle scendono da 3,30V a 3,10V ed in pratica puoi capire in base ai tuoi assorbimenti quanta energia puoi avere ancora a disposizione alle 3 di notte ad esempio, nel mio caso e' lo stesso, e' chiaro che non potrei dedurre nulla di giorno mentre i pannelli caricano poichè leggerei una tensione prodotta da questi e non quella effettiva del pacco batteria e/o delle celle.

So bene che una vera o quantomeno più reale misurazione risulta a me difficile con gli strumenti che ho a disposizione, così come so che il "mio" metro di misura non e' per te valido o inconcepibile ma, nel tempo e' stato l'unico sistema capaceed efficace nel portarmi a conoscenza di una piu reale situazione dello stato della batteria.

Poi, ognuno si comporti come meglio preferisce ed in base agli strumenti che ha a disposizione, in camper, pero' dici bene, anch'io, un pò come alexanto, sono felice, continuo e' continuerò ad esserlo, finché campo.

Ciro.
nomade analogico e fanciulla all'imbrunire. Non ho nulla da vendere nè consigli da dare, solo qualche piccolo suggerimento da prendere con le pinze, possibilmente, amperometriche. Buoni Km a tutti e......... rammentate sempre che....... TESTAR NON NUOCE!
Frank Blue
Frank Blue
15/04/2023 1731
Rispondi Abuso
Inserito il 30/01/2025 alle: 04:48:57
In risposta al messaggio di Szopen del 30/01/2025 alle 03:00:13

Grazie, comunque tu dici di no , intanto pero sembra che il grafico Vcell riporti quello che dicevo prima, cioè dalle 17 alle 8 del giorno opo le celle scendono da 3,30V a 3,10V ed in pratica puoi capire in base ai tuoi
assorbimenti quanta energia puoi avere ancora a disposizione alle 3 di notte ad esempio, nel mio caso e' lo stesso, e' chiaro che non potrei dedurre nulla di giorno mentre i pannelli caricano poichè leggerei una tensione prodotta da questi e non quella effettiva del pacco batteria e/o delle celle. So bene che una vera o quantomeno più reale misurazione risulta a me difficile con gli strumenti che ho a disposizione, così come so che il mio metro di misura non e' per te valido o inconcepibile ma, nel tempo e' stato l'unico sistema capaceed efficace nel portarmi a conoscenza di una piu reale situazione dello stato della batteria. Poi, ognuno si comporti come meglio preferisce ed in base agli strumenti che ha a disposizione, in camper, pero' dici bene, anch'io, un pò come alexanto, sono felice, continuo e' continuerò ad esserlo, finché campo. Ciro.
...
Szopen..ma dico..l'ho scritto io il codice di questo ambaradam e non ti fidi se ti dico che dalla tensione non riesci a dedurre niente di preciso? perchè questi ragionamenti complicati di deduzione del soc dalla tensione..ma che ti paga m48 per fargli da spalla? nessuno lo fa. di giorno ti falsa il fv e di notte ti falsa l'assorbimento.
il secondo quadro dall'alto..linea gialla..sono gli Ah forniti dal bms..che tutte le lfp possiedono. Perchè dovrei impiccarmi e fare come dici quando ho la lettura immediata..ho gia fatto l'indicatore che mi dice l'autonomia dividendolo per il il consumo (5h adesso).
image(6882).png

Forse tu hai il "problema" di non avere un indicatore del soc (dentro lei lo sa credimi) quindi mi stai spiegando che ti fai bastare il rilievo spannometrico che deduci dai volt? Se è così ok, hai un approssimazione e io pure non mi comprerei il display, è piu che sufficiente per usi camperistici! MA se vuoi un soc l'algoritmo che si usa è integrare la corrente, nessuno si sogna di fare una matrice di conversione dalla tensione, è una cosa delirante perchè a ogni Ah corrispondono circa 0.3mV e misurarli è folle..mentre un integratore lo fa serenamente (io misuro i centesimi di Ah senza problemi, che per farlo con la tensione dovrei poter misurare 0.003mV che sono 0.000003V..capisci che se una zanzara ci alita sopra cambia la lettura, nemmeno un oscilloscopio è preciso e stabile ai milionesimi di volt.
Spero che sia tutto chiarito.
10
rubylove
rubylove
rating

09/06/2015 5665
Rispondi Abuso
Inserito il 30/01/2025 alle: 08:25:02
In risposta al messaggio di il tornitore del 29/01/2025 alle 23:59:44

Condivido. Proprio giorni fa in risposta ad un tuo intervento indicai l'accuratezza del mio multimetro su tensione nominale di 3,65 V (3,6472 a 3,6528 V) che oserei dire essere sopra la media dei multimetri che si hanno a
casa o in camper... Però non tutti hanno un multimetro sufficientemente preciso (e non significa necessariamente essere un Fluke); se dovessimo cercare la miglior accuratezza di misura/lettura allora dovremmo affidarci agli strumenti da banco con risoluzione di 1 nV (es. i Keithley e forse GW Instek, a lavoro avevo quest'ultimo) e precisione di ±0.0055% + 0,06... Ma ciò non trova campo su camper. Per vedere la tensione a vuoto dopo una carica bisogna sempre rispettare il rest time di almeno 30 min o 1h (ammesso che la cella si sia acclimatata e lo stato compressivo sia stabile) sennò si leggerà sempre una tensione più alta/bassa a seconda del caso.
...
Sono d'accordo, ho un fluke 77 del 1983, funziona bene ma oggi come oggi equivale a quello della lidl
forse è più preciso il voltmetro interno dello shunt victron

Poi qualcuno dovrebbe spiegare come si legge il soc di una batteria con un amperometro

Ciao
l'analogico non è il vecchio e il digitale il nuovo, no, non è così! Il digitale è solo un modo per rappresentare l'analogico, la natura, è analogica
6
Szopen
Szopen
rating

06/09/2019 5999
Rispondi Abuso
Inserito il 30/01/2025 alle: 10:56:59
In risposta al messaggio di Frank Blue del 30/01/2025 alle 04:48:57

Szopen..ma dico..l'ho scritto io il codice di questo ambaradam e non ti fidi se ti dico che dalla tensione non riesci a dedurre niente di preciso? perchè questi ragionamenti complicati di deduzione del soc dalla tensione..ma
che ti paga m48 per fargli da spalla? nessuno lo fa. di giorno ti falsa il fv e di notte ti falsa l'assorbimento. il secondo quadro dall'alto..linea gialla..sono gli Ah forniti dal bms..che tutte le lfp possiedono. Perchè dovrei impiccarmi e fare come dici quando ho la lettura immediata..ho gia fatto l'indicatore che mi dice l'autonomia dividendolo per il il consumo (5h adesso). Forse tu hai il problema di non avere un indicatore del soc (dentro lei lo sa credimi) quindi mi stai spiegando che ti fai bastare il rilievo spannometrico che deduci dai volt? Se è così ok, hai un approssimazione e io pure non mi comprerei il display, è piu che sufficiente per usi camperistici! MA se vuoi un soc l'algoritmo che si usa è integrare la corrente, nessuno si sogna di fare una matrice di conversione dalla tensione, è una cosa delirante perchè a ogni Ah corrispondono circa 0.3mV e misurarli è folle..mentre un integratore lo fa serenamente (io misuro i centesimi di Ah senza problemi, che per farlo con la tensione dovrei poter misurare 0.003mV che sono 0.000003V..capisci che se una zanzara ci alita sopra cambia la lettura, nemmeno un oscilloscopio è preciso e stabile ai milionesimi di volt. Spero che sia tutto chiarito.
...
Buongiorno, e' gia la seconda volta che ti esprimi in modo offensivo nei miei confronti, non ho detto che non mi fido di te o di quello che ti dice il tuo programmino standotene seduto comodamente a casa, così come non ho detto che devi fare come faccio io.

In camper io come il 99,99% delle persone che hanno montato una LFP non abbiamo né strumentazioni importanti in grado di rilevare il SoC in modo preciso né il tuo programma, tutti i BMS finora visti tendono a non registrare le piccole scariche di corrente e devono arrivare allo 0% o al 100% per riallinearsi correttamente, gli amperometro con shunt li seguono a ruota, comportandosi piu o meno allo stesso modo, riportando SEMPRE SoC falsati, non ci credi, non so che fare.

Non ho affatto detto che il mio metodo sia preciso, ma e' quanto di meglio riesce a farmi capire lo stato di una batteria LFP in un normalissimo camper.

Ciro.
nomade analogico e fanciulla all'imbrunire. Non ho nulla da vendere nè consigli da dare, solo qualche piccolo suggerimento da prendere con le pinze, possibilmente, amperometriche. Buoni Km a tutti e......... rammentate sempre che....... TESTAR NON NUOCE!

Modificato da Szopen il 30/01/2025 alle 11:04:30
Frank Blue
Frank Blue
15/04/2023 1731
Rispondi Abuso
Inserito il 30/01/2025 alle: 11:46:39
In risposta al messaggio di Szopen del 30/01/2025 alle 10:56:59

Buongiorno, e' gia la seconda volta che ti esprimi in modo offensivo nei miei confronti, non ho detto che non mi fido di te o di quello che ti dice il tuo programmino standotene seduto comodamente a casa, così come non ho
detto che devi fare come faccio io. In camper io come il 99,99% delle persone che hanno montato una LFP non abbiamo né strumentazioni importanti in grado di rilevare il SoC in modo preciso né il tuo programma, tutti i BMS finora visti tendono a non registrare le piccole scariche di corrente e devono arrivare allo 0% o al 100% per riallinearsi correttamente, gli amperometro con shunt li seguono a ruota, comportandosi piu o meno allo stesso modo, riportando SEMPRE SoC falsati, non ci credi, non so che fare. Non ho affatto detto che il mio metodo sia preciso, ma e' quanto di meglio riesce a farmi capire lo stato di una batteria LFP in un normalissimo camper. Ciro.
...
anche i miei bms falsano il soc in certe condizioni e in tutti i thread che ne parlano ho speigato che è perchè non fate arrivare la batterie alle tensioni di reset degli integratori che calcolano il soc (non scaricate mai l batteria del tutto e/o non la caricate del tutto), quindi si somma l'errore di integrazione. E' un problema irrisolvibile se non col reset, dovuto al somamrsi degli errori di lettura dell amperometro.
Io cambio i valori di reset nel bms risolvendo il problema, se guardi il grafico si deduce quando interviene il reset (la curva fa uno scalino ch eè l'errore di integrazione resettato e poi diventa piatta perchè il bms impedische di andare oltre il 100% o sotto lo 0%, in modo che al ciclo successivo riparta dal punto corretto.
Comunque non solo io non ti ho insultato ma te dici continuamente inesattezze con una spocchia insopportabile che io mi trovo a chiarire per il bene della comunità..per poi essere insultato come la spocchia l'avesis io solo perchè ho una cultura. E' una fatica immensa (che infatti faccio sempre piu raramente, ammetto di sbagliare io a prodigarmi)

Modificato da Frank Blue il 30/01/2025 alle 11:49:38
10
rubylove
rubylove
rating

09/06/2015 5665
Rispondi Abuso
Inserito il 30/01/2025 alle: 12:06:31
In risposta al messaggio di Frank Blue del 30/01/2025 alle 11:46:39

anche i miei bms falsano il soc in certe condizioni e in tutti i thread che ne parlano ho speigato che è perchè non fate arrivare la batterie alle tensioni di reset degli integratori che calcolano il soc (non scaricate
mai l batteria del tutto e/o non la caricate del tutto), quindi si somma l'errore di integrazione. E' un problema irrisolvibile se non col reset, dovuto al somamrsi degli errori di lettura dell amperometro. Io cambio i valori di reset nel bms risolvendo il problema, se guardi il grafico si deduce quando interviene il reset (la curva fa uno scalino ch eè l'errore di integrazione resettato e poi diventa piatta perchè il bms impedische di andare oltre il 100% o sotto lo 0%, in modo che al ciclo successivo riparta dal punto corretto. Comunque non solo io non ti ho insultato ma te dici continuamente inesattezze con una spocchia insopportabile che io mi trovo a chiarire per il bene della comunità..per poi essere insultato come la spocchia l'avesis io solo perchè ho una cultura. E' una fatica immensa (che infatti faccio sempre piu raramente, ammetto di sbagliare io a prodigarmi)
...
Le persone di cultura non hanno bisogno di affermarlo, quella, o c'è o non c'è, dovresti lasciare agli altri il compito di riconoscerti, altrimenti ti lodi e ti sbrodi anche.

Ancora peggio il modo con il quale tratti gli altri, credo che un pò di modestia non potrebbe che farti bene.

Spocchia? Non mi sembra che Sozpen si sia rivolto a te in quel modo. Da cosa lo deduci?  

Io leggo quello che si scrive e tu sei quasi sempre offensivo e lo sei in modo sistematico

 
l'analogico non è il vecchio e il digitale il nuovo, no, non è così! Il digitale è solo un modo per rappresentare l'analogico, la natura, è analogica

Modificato da rubylove il 30/01/2025 alle 12:35:29
21
ezio55
ezio55
30/12/2004 3412
Rispondi Abuso
Inserito il 30/01/2025 alle: 13:51:39
In risposta al messaggio di Frank Blue del 30/01/2025 alle 11:46:39

anche i miei bms falsano il soc in certe condizioni e in tutti i thread che ne parlano ho speigato che è perchè non fate arrivare la batterie alle tensioni di reset degli integratori che calcolano il soc (non scaricate
mai l batteria del tutto e/o non la caricate del tutto), quindi si somma l'errore di integrazione. E' un problema irrisolvibile se non col reset, dovuto al somamrsi degli errori di lettura dell amperometro. Io cambio i valori di reset nel bms risolvendo il problema, se guardi il grafico si deduce quando interviene il reset (la curva fa uno scalino ch eè l'errore di integrazione resettato e poi diventa piatta perchè il bms impedische di andare oltre il 100% o sotto lo 0%, in modo che al ciclo successivo riparta dal punto corretto. Comunque non solo io non ti ho insultato ma te dici continuamente inesattezze con una spocchia insopportabile che io mi trovo a chiarire per il bene della comunità..per poi essere insultato come la spocchia l'avesis io solo perchè ho una cultura. E' una fatica immensa (che infatti faccio sempre piu raramente, ammetto di sbagliare io a prodigarmi)
...
Calma ragazzi..., non facciamoci il sangue cattivo solo perchè la vediamo in maniera diversa..., la discussione è molto interessante, peccato rovinarla solo perchè non ci si capisce...
Saluti.
Ezio55
SostaGruppiCompagniItaliaEsteroMarchiMeccanicaCellulaAccessoriEventiLeggiComportamentiDisabiliIn camper perAltro CamperAltroExtra
167k Facebook
343k Instagram
42,6k TikTok
73,3k Youtube
CamperOnLine - Copyright © 1998-2026 - P.Iva 06953990014
Informativa privacy
Loading...

Accedi

Recupera Password
Nuovo utente

Vuoi eliminare il messaggio?

Sottoscrizione

Anteprima

PREFERENZA

Il messaggio è in fase di inserimento.

loading

CamperOnLine

Buongiorno gentile utente,

da oltre 20 anni Camperonline offre gratuitamente tutti i suoi servizi
grazie agli inserzionisti che ci hanno dato la loro fiducia, permettici di continuare il nostro lavoro disattivando il blocco delle pubblicità.

Grazie della collaborazione.

Azione eseguita con successo

Azione Fallita

Condividi

Condividi questa pagina con:

O copia il link